Read more about the new features in the 9 Awesome New Features on SolveXia's New Designer View
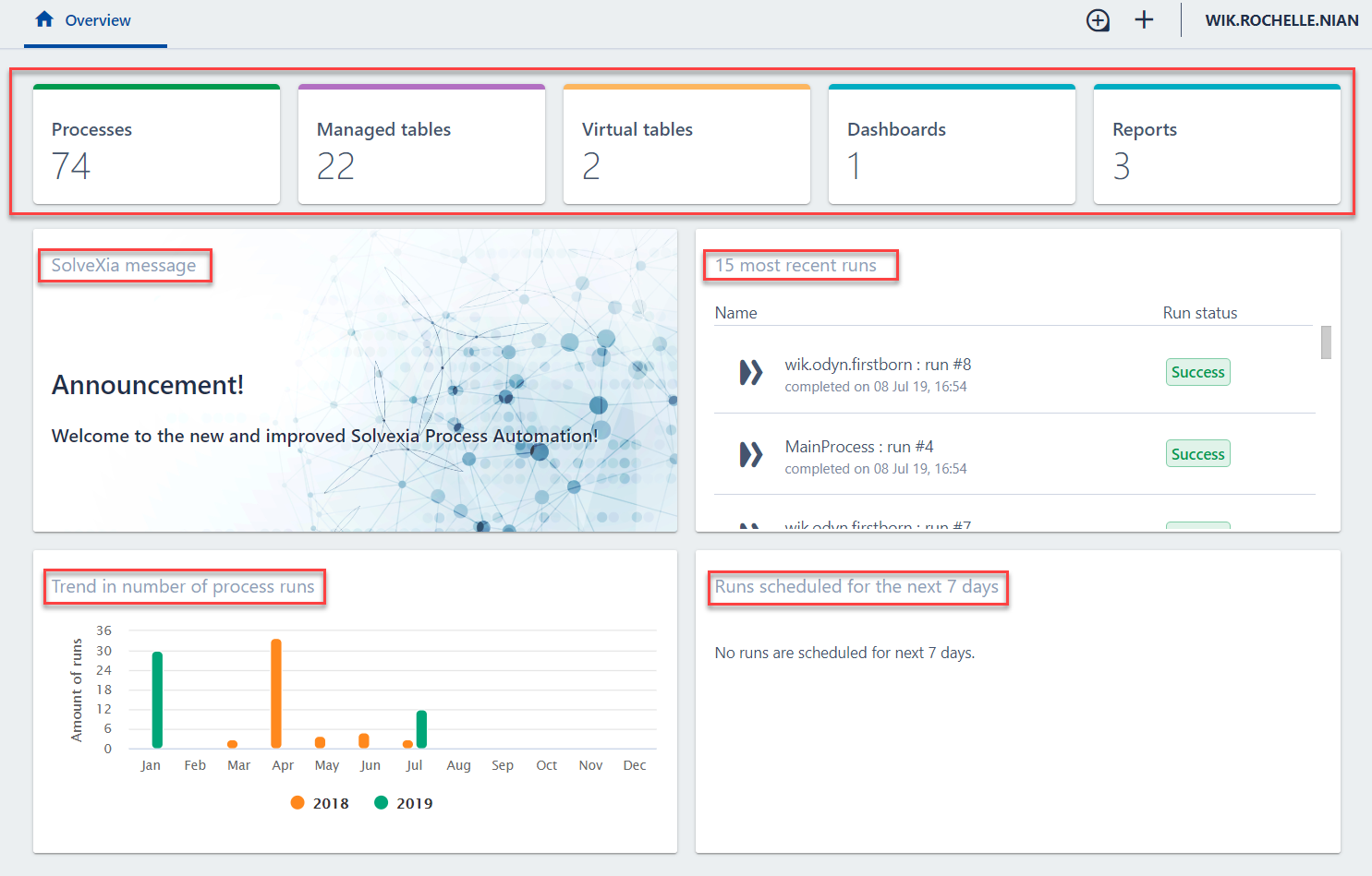
New Overview Page

Upon entering the NDV, users will encounter the overview page which

1. To access processes, managed tables, dashboards and reports, click on the Folders button on the top left-hand corner upon entering SolveXia's NDV.
2. Depending on what you would like to access, click on the corresponding folder name:
- To access processes, click the Processes folder
- To access managed tables, click the Managed Tables folder
- To access dashboards or reports, click the Analytics & Reporting folder

3. Enter keywords from the name of the process, table, dashboard or report into the search bar.For example, to search for a 'Test' process:

4. Click on the process, table, dashboard or report you would like to enter. Please note that the icon for each one is different.

For more information on the NDV interface please follow these links:
- How to create a new process?
- How to create a managed table?
- How to edit a process?
- How to create a process run?
Comments
0 comments
Please sign in to leave a comment.